
NNPC Retail, established in 2002 and based in Nigeria and it ,is Nigeria's prominent downstream Oil & Gas company. Serving the nation through over 900 stations, LPG Skids, and Micro Distribution Centers, the company offers a wide range of petroleum products including Premium Motor Spirit (PMS), Automotive Gas Oil (AGO/Diesel), and NNPC Lubricants. Dedicated to providing comprehensive energy solutions, NNPC Retail ensures accessibility and quality services across the country, employing between 501 to 1,000 people.






Improved role management and streamlined inventory processes.
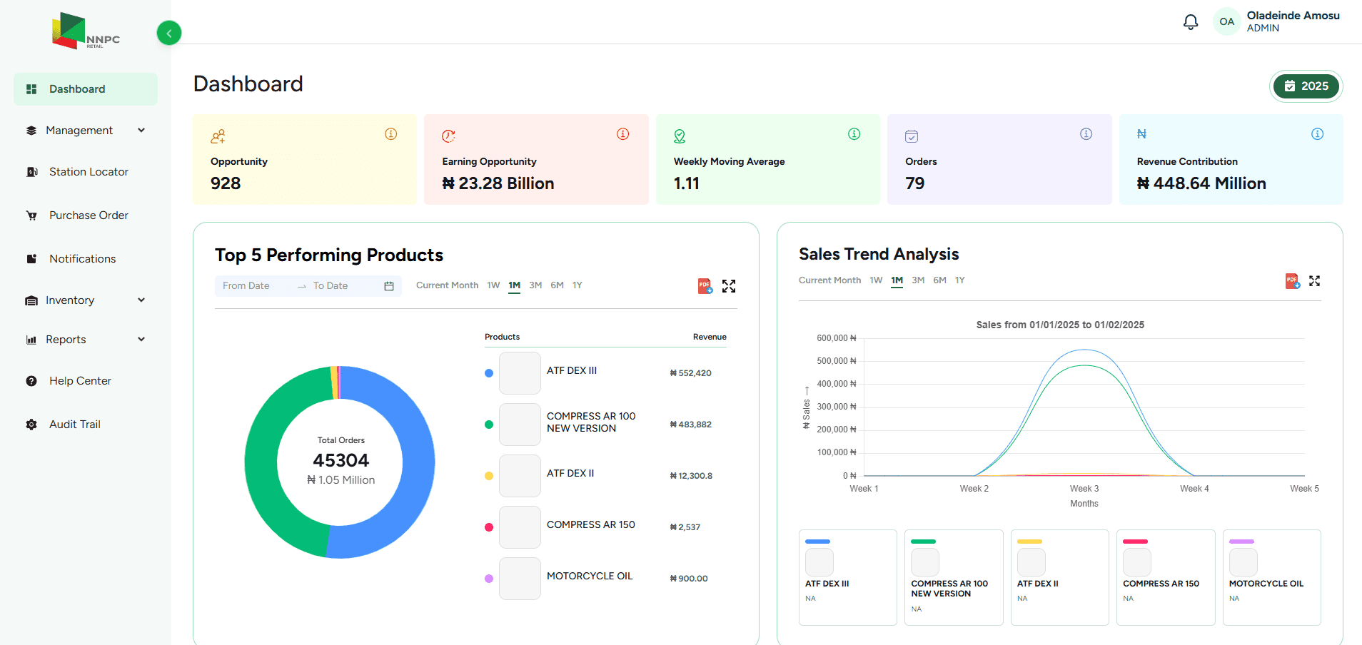
Enabled proactive decisions through dynamic, data-driven dashboards.
Achieved accurate stock control and optimization.







OnPoint Insights has been an invaluable partner in our project's success. Their development expertise, commitment to efficient processes, and timely deliverables have significantly improved our website's user experience. Effective communication and their user-centric approach made the entire process seamless. They actively listened to our concerns, answered our questions promptly, and offered valuable insights and suggestions. We highly recommend OnPoint Insights for exceptional results. Thank you for going the extra mile and exceeding our expectations.

We've had the privilege of partnering with OpenSpace for our Governance and Compliance Management Web Application. Their expertise and commitment transformed our audit web application into a cutting-edge platform. Their tech proficiency ensured our application's future-readiness. Their cloud optimization efforts led to cost savings and improved performance. Overall project Management and communication is spot on. Their quick learning and proactive approach generated a remarkable ROI. We're genuinely delighted with the progress and look forward to a continued successful partnership. Thank you, OpenSpace Team, for your unwavering commitment.

We are extremely satisfied with the customized CRM solution developed by OpenSpace for the International Business Conference (IBC). The tailored web application has transformed our operations, resulting in a three-fold increase in business scale. The real-time management dashboard has enabled agile decision-making, while OpenSpace’s deep understanding of our needs and valuable insights have streamlined our processes. OpenSpace has become our trusted partner for CRM, website development, and cloud/infrastructure management. Their commitment to our success has played a key role in IBC’s growth. We sincerely thank the OpenSpace team for their exceptional contributions.

“It was indeed a pleasure working with the team at OpenSpace. It was a great collaboration from day one and it felt like they were a part of our organization while working on the website project. The team has been extremely meticulous and structured in their approach. They have been proactive in sharing ideas and very prompt in executing them. Wishing the team all the best and look forward to a long-term relationship with them.”

OpenSpace team's deep technical expertise played a crucial role in the success of our flowcell application. The specialists demonstrated in-depth knowledge, and working with your team was a seamless experience due to your well-structured processes and proven methodologies. We truly appreciated the systematic approach to project management, with clearly defined milestones and consistent follow-ups to ensure timely deliverables. One of the standout aspects was communication — the team maintained proactive, transparent, and regular updates throughout the entire project cycle. The problem-solving capabilities and technical support provided were truly exceptional.
